Neuer Service

Bild


  • Dieser neue Funktion wird über die Timberwolf Cloud zur Verfügung gestellt
  • ElabNET sammelt Daten aus mehreren Quellen in der Timberwolf Cloud
  • Timberwolf Server beziehen diese Daten gebündelt und automatisch aus der Timberwolf Cloud
  • Aktualisiert 24/7, derzeit stündlich, es ist fast nichts einzustellen
  • Die Daten stehen sowohl detailliert im Objektsystem zur Verfügung als auch gebündelt (mit einem Klick) in Widgets für Wetter, Alarme usw.


Info hier im Forum: viewtopic.php?t=6224

AKTION: Wir haben noch viele tolle Updates und 150 Videos (und 800 Wiki Seiten) geplant. Bitte unterstütze uns mit einem Software-Wartungsvertrag, damit wir dieses alles erreichen können. Und damit Dein Server weiterhin Updates, Upgrades und Support erhält. Jetzt in der Aktion schenken wir Dir den Insider Club mit derselben Laufzeit wie der am längsten laufende aktive Wartungsvertrag dazu - bei sofortigem Laufzeitbeginn PLUS den Wetter-Service für ZWEI Jahre. Damit profitierst Du auch von einer vorzeitigen Verlängerung. Alle Infos: https://elabnet.atlassian.net/wiki/x/GQB8z

[Frage] [V4.8 IP3] In Grafana aus Leistung die Energie errechnen

Diskussionen über Zeitserien, Logging und Auswertung mit Grafana
Forumsregeln
  • Denke bitte an aussagekräftige Titel und gebe dort auch die [Firmware] an. Wenn ETS, CometVisu, Grafana, Edomi oder eine andere Software beteiligt ist, dann auch immer deren Version
  • Bitte mache vollständige Angaben zu Deinem Server, dessen ID und dem Online-Status in Deiner Signatur. Hilfreich ist oft auch die Beschreibung der angeschlossener Hardware sowie die verwendeten Protokolle
  • Beschreibe Dein Projekt und Dein Problem bitte vollständig. Achte bitte darauf, dass auf Screenshots die Statusleiste sichtbar ist
  • Bitte sei stets freundlich und wohlwollend, bleibe beim Thema und unterschreibe mit deinem Vornamen. Bitte lese alle Regeln, die Du hier findest: https://wiki.timberwolf.io/Forenregeln
Antworten

Ersteller
Mibr85
Beiträge: 627
Registriert: Mo Dez 02, 2019 5:38 am
Wohnort: Freital
Hat sich bedankt: 448 Mal
Danksagung erhalten: 250 Mal

[V4.8 IP3] In Grafana aus Leistung die Energie errechnen

#1

Beitrag von Mibr85 »

Hallo zusammen
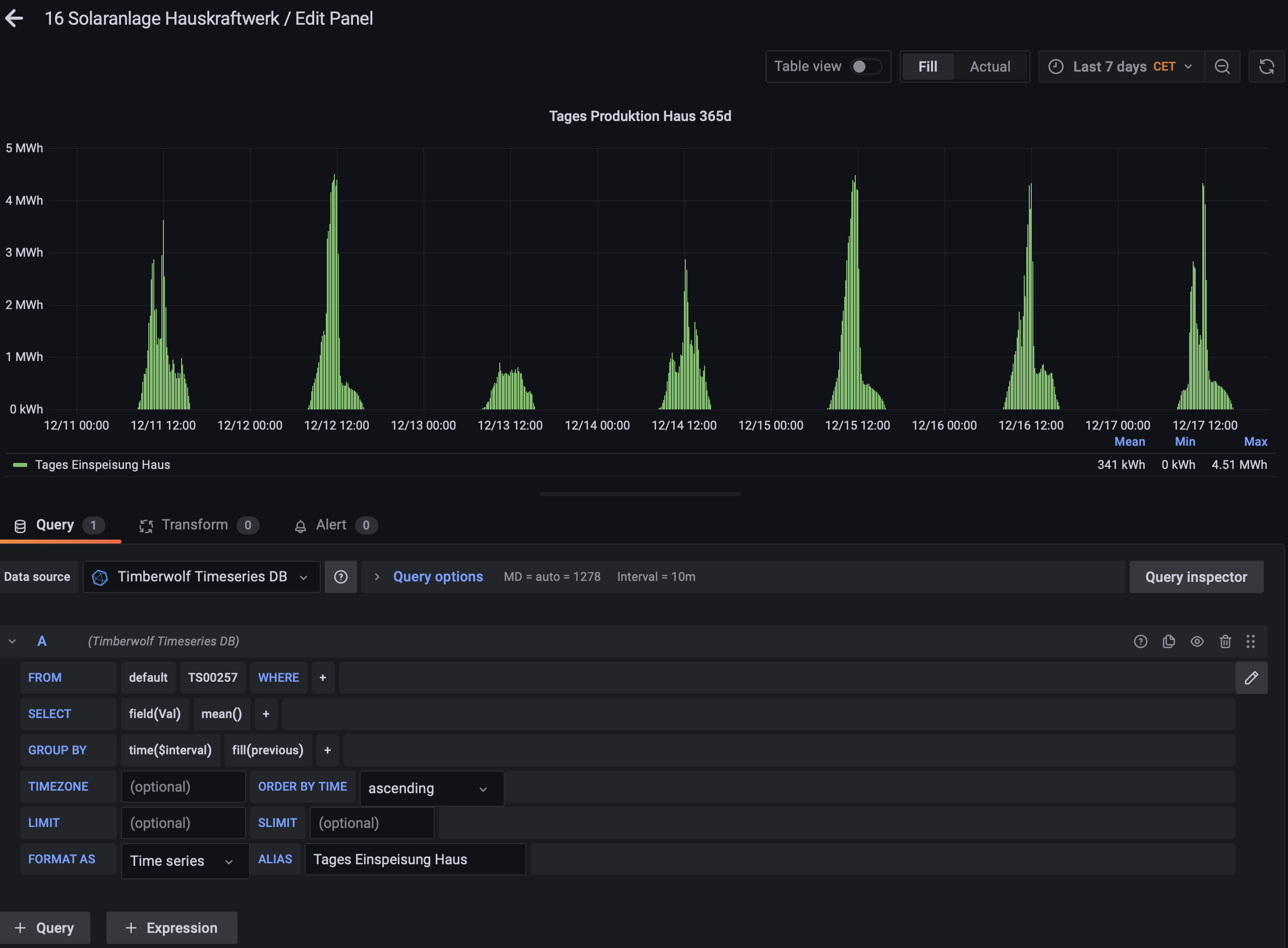
weiss jemand, wie ich aus einer Zeitserie mit der PV Einspeiseleistung in Grafana die eingespeiste TagesEnergie errechnen kann?

Bild
Zuletzt geändert von Parsley am Mi Dez 17, 2025 9:13 pm, insgesamt 2-mal geändert.
Grüße Micha

TWS 3500 XL #1209 + TWS 2600 #528 + PBM #972,
VPN offen, Reboot möglich
PLZ 01...

eib-eg
Beiträge: 855
Registriert: Fr Sep 14, 2018 5:03 pm
Hat sich bedankt: 1697 Mal
Danksagung erhalten: 631 Mal

#2

Beitrag von eib-eg »

Hallo Micha,

danke für den Screenshot, das macht die Diagnose einfach.
Du zeigst aktuell die Leistung (Watt) im zeitlichen Verlauf (mean()). Das ergibt diese schönen "Glockenkurven".
Was du willst, ist aber die Energie (kWh), also die "Fläche unter der Kurve".

Hier sind zwei Wege zum Ziel.

Weg A: Die schnelle Lösung in Grafana (Integral)

InfluxDB kann das live berechnen. Hier ist erst die Erklärung, wie man das baut (damit du weißt, was passiert), und darunter der fertige Code zum Importieren.

1. Die manuelle Bauanleitung (Schritt-für-Schritt):

Zeile SELECT ändern:

Klicke auf mean(). -> Wähle Remove (Entfernen).

Klicke auf das + neben field(Val).

Wähle Transformations -> Integral.

WICHTIG: Klicke auf das Wort Integral und gib in die Klammer 1h ein. (Sonst rechnet er Watt-Sekunden statt Watt-Stunden).

Klicke dahinter wieder auf + -> Math -> Math.

Gib in die Klammer / 1000 ein (Um von Wh auf kWh zu kommen).

Zeile GROUP BY ändern:

Klicke auf time($interval).

Ändere es manuell auf time(1d) (oder wähle 1d aus).

Effekt: Du bekommst genau einen Wert pro Tag.

Optik anpassen (Rechts im Menü):

Stelle bei "Graph styles" von "Lines" auf "Bars" um.

Oder wechsle den Panel-Typ oben rechts komplett auf "Bar chart".

2. Die Abkürzung (Import-Code):

Falls du nicht klicken willst, habe ich dir das fertige Panel als JSON vorbereitet.

Kopiere den Code.

Ersetze UID_DEINER_DB durch deine Datenbank-UID.

Ersetze TS-DEINE-ID durch deine Zeitserie (z.B. TS00257).

Importiere es über New -> Import.

code
"type": "dashboard" JSON
json.txt



Nachteil dieser Methode: Das muss jedes Mal neu berechnet werden, wenn du das Dashboard öffnest. Bei Jahren an Daten wird das langsam.

Weg B: Der Königsweg (Logik & Zeitserie)

Wenn du es "amtlich" haben willst und dein Wechselrichter/Zähler auch einen fortlaufenden Zählerstand (kWh) liefert (nicht nur Watt), dann ist eine Logik besser.

Wir haben hier im Forum (Dank an @gbglace ) den "Universal Zähler" entwickelt.

Der Trick: Er schreibt den Tageswert exakt um 23:59:57 (3 Sekunden vor Mitternacht) in eine eigene Zeitserie.

Der Vorteil: In Grafana musst du nichts mehr rechnen. Du zeigst einfach den letzten Wert des Tages an. Das ist rasend schnell und präzise.

Falls du nur "Watt" hast und keine "kWh" aus dem Gerät bekommst, bleib bei Weg A. Eine Integration von Watt zu kWh in Logik nachzubauen ist oft ungenauer als die Datenbank.

VG
Georg

[Hinweis: Dieser Text wurde mit Unterstützung von KI formuliert, der JSON-Code wurde für Grafana 9.x (TWS Standard) validiert.]
Du hast keine ausreichende Berechtigung, um die Dateianhänge dieses Beitrags anzusehen.
Zuletzt geändert von eib-eg am Mi Dez 17, 2025 11:12 pm, insgesamt 1-mal geändert.
TW 2600_99 seit 1.1.2018 / VPN zu

gbglace
Beiträge: 4292
Registriert: So Aug 12, 2018 10:20 am
Hat sich bedankt: 1503 Mal
Danksagung erhalten: 2043 Mal

#3

Beitrag von gbglace »

Es gibt aber mittlerweile hier auch irgendwo einen Baustein der aus laufenden Watt Werten die kwH baut. Oder er ist noch in Entwicklung. Jenes Ergebnis dann in meinen Zähler Baustein und schwupps hast es auch.

Der TWS selbst in der Logik kennt ja die Zeitstempel der jeweils anhelieferten einzelnen Werte, deren different in Sekunden gegen den Wert multiplizieren ergibt das auch soweit.
Grüße Göran
#1 Timberwolf 2600 Velvet Red TWS #225 / VPN aktiv / Reboot OK
#2 Timberwolf 2600 Organic Silver TWS #438 / VPN aktiv / Reboot OK
#PV 43,2 kWh Akku; 3x VE MP2 5000; 6,7 kWp > 18 Panele an 4x HM1500 + 1 HM800 WR; Open-DTU

AndererStefan
Beiträge: 428
Registriert: Sa Mär 02, 2024 11:04 am
Hat sich bedankt: 225 Mal
Danksagung erhalten: 282 Mal

#4

Beitrag von AndererStefan »

Hi,

die Custom Logik für die Umrechnung Leistung zu Energie findest du hier: viewtopic.php?p=64453&hilit=leistung#p64453
Ich hab den seit über einem Monat im Einsatz. Die Abweichung zum Energie-Wert in der Hersteller-Cloud ist kleiner als 1%.

Die Anleitung für Grafana ist leider nicht korrekt (hat die KI halluziniert?) oder passt nicht zur Version im TWS.
1.) Ist Integral nicht unter Transformations, sondern unter Aggregations
2.) Der Zeitbezug der Integration kann nicht eingestellt werden.
3.) Ich sehe auch nicht wie die Integration so eingestellt werden kann, dass diese um Mitternacht neu beginnt.
Wie richtig geht weiß ich leider auch nicht, ich finde Grafana schwer zugänglich...

VG
Stefan
TWS 3500XL ID:1486, VPN aktiv, Reboot nach Rücksprache

Ersteller
Mibr85
Beiträge: 627
Registriert: Mo Dez 02, 2019 5:38 am
Wohnort: Freital
Hat sich bedankt: 448 Mal
Danksagung erhalten: 250 Mal

#5

Beitrag von Mibr85 »

Danke für eure Ideen und Antworten.
Leider hatte ich beim rumprobieren auch mitbekommen, dass die KI leider unbrauchbare Aussagen macht die nicht 1 zu 1 umsetzbar sind.
Ich hab es so gelöst:
Bild
Zuletzt geändert von Mibr85 am Do Dez 18, 2025 10:02 am, insgesamt 1-mal geändert.
Grüße Micha

TWS 3500 XL #1209 + TWS 2600 #528 + PBM #972,
VPN offen, Reboot möglich
PLZ 01...

eib-eg
Beiträge: 855
Registriert: Fr Sep 14, 2018 5:03 pm
Hat sich bedankt: 1697 Mal
Danksagung erhalten: 631 Mal

#6

Beitrag von eib-eg »

Hallo zusammen,

danke für das Feedback und den Screenshot der Version (v9.1.6)!
Das erklärt die Abweichung. Die KI hatte da wohl schon Grafana v10+ im "Kopf", wo die Menüs anders heißen. Asche auf mein Haupt (bzw. auf die CPU). 😉

Zur technischen Auflösung:
Michas Lösung im Screenshot ist für den Timberwolf (Grafana 9 + InfluxQL) der mathematisch korrekte Weg:

integral(): Berechnet die Fläche unter der Kurve. Da InfluxDB hier standardmäßig in Sekunden rechnet, kommt Wattsekunden (Joule) heraus.

math(/ 3600000): Das ist der korrekte Umrechnungsfaktor.

/ 1000 für Kilo.

/ 3600 für Stunden.

Ergibt zusammen: 3.600.000.

Damit ist Michas Screenshot die Referenz-Lösung für alle, die das nachbauen wollen.

@AndererStefan : Danke für den Link zur Logik! Das ist natürlich die sauberste Lösung für Langzeit-Daten, da der TWS dann die "echten" kWh in die Datenbank schreibt und Grafana nicht bei jedem Laden rechnen muss.

VG
Georg
TW 2600_99 seit 1.1.2018 / VPN zu

Sensej
Beiträge: 920
Registriert: So Aug 12, 2018 9:12 am
Hat sich bedankt: 115 Mal
Danksagung erhalten: 251 Mal

#7

Beitrag von Sensej »

Mibr85 hat geschrieben: Mi Dez 17, 2025 8:42 pm weiss jemand, wie ich aus einer Zeitserie mit der PV Einspeiseleistung in Grafana die eingespeiste TagesEnergie errechnen kann?
Hi Micha,
versuche es damit.

SELECT difference(last("Val")) AS "Value" FROM "TS00052" WHERE $timeFilter group by time(1d) tz('Europe/Berlin')

MfG Juri
TWS 2400 ID: 69 + PBM ID: 728 + TP-UART, VPN offen, Reboot erlaubt
Antworten

Zurück zu „Zeitserien, Logging & Grafana“