Die werte sollten spätestens morgen da sein. Die Werte werden glaube ich immer um Mitternacht gesetzt und dann den Tag aktualisiert. Aber der Initiale Start ist um Mitternacht. Einfach mal in Ruhe lassen und warten. Und ich würde eher K92 setzen. Die Logik erwartet ja eine Zählerstand der Fortlaufend ist und sich nicht Nachts zurück setzt oder so.
Insider Preview 4 veröffentlicht

Wir haben gestern Nacht die Insider Preview 4 zur Version 4.8 veröffentlicht
Erneut überarbeiteter Logik Katalog - jetzt mit Unterkategorien, neuen Titeln, Icons und Beschreibungen für eine nochmals verbesserter Übersicht
Vier neue Logiken für Verschlussüberwachung, Boolesche Logiken, JSON Aggregator. Damit sind es nun 103 verfügbare Logik-Module
Visualisierung des Logik Kerns ("Visualize") mit besserer Anzeige, Bedienung und Online-Hilfe
Verbesserte Mouse-Over im Logik Editor für klarere Information
Viele Bugfixes
Release Notes: https://elabnet.atlassian.net/wiki/x/AYA60w
AKTION: Wir haben noch viele tolle Updates und 150 Videos (und 800 Wiki Seiten) geplant. Bitte unterstütze uns mit einem Software-Wartungsvertrag, damit wir dieses alles erreichen können. Und damit Dein Server weiterhin Updates, Upgrades und Support erhält. Jetzt in der Aktion schenken wir Dir den Insider Club mit derselben Laufzeit wie der am längsten laufende aktive Wartungsvertrag dazu - bei sofortigem Laufzeitbeginn. Damit profitierst Du auch von einer vorzeitigen Verlängerung. Alle Infos: https://elabnet.atlassian.net/wiki/x/GQB8z
[Frage] [V3.5.1][8.3.4] PV und Stromverbrauch in Grafana darstellen
Forumsregeln
- Denke bitte an aussagekräftige Titel und gebe dort auch die [Firmware] an. Wenn ETS, CometVisu, Grafana, Edomi oder eine andere Software beteiligt ist, dann auch immer deren Version
- Bitte mache vollständige Angaben zu Deinem Server, dessen ID und dem Online-Status in Deiner Signatur. Hilfreich ist oft auch die Beschreibung der angeschlossener Hardware sowie die verwendeten Protokolle
- Beschreibe Dein Projekt und Dein Problem bitte vollständig. Achte bitte darauf, dass auf Screenshots die Statusleiste sichtbar ist
- Bitte sei stets freundlich und wohlwollend, bleibe beim Thema und unterschreibe mit deinem Vornamen. Bitte lese alle Regeln, die Du hier findest: https://wiki.timberwolf.io/Forenregeln
-
Sunshinemaker
- Beiträge: 260
- Registriert: So Mai 22, 2022 11:45 am
- Hat sich bedankt: 122 Mal
- Danksagung erhalten: 144 Mal
LG Sören
TWS 3500 XL / ID 846 / VPN:offen / Reboot nach Rücksprache
TWS 3500 XL / ID 846 / VPN:offen / Reboot nach Rücksprache
-
gbglace
- Beiträge: 4201
- Registriert: So Aug 12, 2018 10:20 am
- Hat sich bedankt: 1475 Mal
- Danksagung erhalten: 1993 Mal
Ja die Logik vergleicht gegen einen Vortageswert der sich aber in der Logik selbst erst aufbauen muss.
Der Baustein ist immer was für die Arbeit mit dem TWS nach dem Abendessen.
Der Baustein ist immer was für die Arbeit mit dem TWS nach dem Abendessen.
Grüße Göran
#1 Timberwolf 2600 Velvet Red TWS #225 / VPN aktiv / Reboot OK
#2 Timberwolf 2600 Organic Silver TWS #438 / VPN aktiv / Reboot OK
#PV 43,2 kWh Akku; 3x VE MP2 5000; 6,7 kWp > 18 Panele an 4x HM1500 + 1 HM800 WR; Open-DTU
#1 Timberwolf 2600 Velvet Red TWS #225 / VPN aktiv / Reboot OK
#2 Timberwolf 2600 Organic Silver TWS #438 / VPN aktiv / Reboot OK
#PV 43,2 kWh Akku; 3x VE MP2 5000; 6,7 kWp > 18 Panele an 4x HM1500 + 1 HM800 WR; Open-DTU
-
wastl89
- Beiträge: 10
- Registriert: Di Feb 06, 2024 3:40 pm
- Hat sich bedankt: 4 Mal
- Danksagung erhalten: 2 Mal
Den Eigenverbrauch berechne ich mit einem Transform, da sehe ich keinen Query. Oder helfen die Debug Werte was?
Transformation input data:
► Text zeigen
PV Ertrag:
► Text zeigen
► Text zeigen
► Text zeigen
TWS 950Q - ID:378 - VPN offen - Reboot erlaubt
-
Sunshinemaker
- Beiträge: 260
- Registriert: So Mai 22, 2022 11:45 am
- Hat sich bedankt: 122 Mal
- Danksagung erhalten: 144 Mal
Ich bin im Moment noch auf der Arbeit, ich werde mir das nachher noch mal in ruhe zu Hause angucken und dir noch mal schreiben.
LG Sören
TWS 3500 XL / ID 846 / VPN:offen / Reboot nach Rücksprache
TWS 3500 XL / ID 846 / VPN:offen / Reboot nach Rücksprache
-
Sunshinemaker
- Beiträge: 260
- Registriert: So Mai 22, 2022 11:45 am
- Hat sich bedankt: 122 Mal
- Danksagung erhalten: 144 Mal
Nochmal ne andere frage. Wie errechnest du den Eigenverbrauch?
PV-Ertrag - Netzeinspeisung = Eigenverbauch ??
Mach mal davon bitte einen Sreenshot:

PV-Ertrag - Netzeinspeisung = Eigenverbauch ??
Mach mal davon bitte einen Sreenshot:

LG Sören
TWS 3500 XL / ID 846 / VPN:offen / Reboot nach Rücksprache
TWS 3500 XL / ID 846 / VPN:offen / Reboot nach Rücksprache
-
wastl89
- Beiträge: 10
- Registriert: Di Feb 06, 2024 3:40 pm
- Hat sich bedankt: 4 Mal
- Danksagung erhalten: 2 Mal
Genau, ich zieh vom PV-Ertrag der über Modbus vom WR kommt die gemessene Einspeisung vom Smartmeter per KNX ab.Sunshinemaker hat geschrieben: ↑Fr Feb 09, 2024 12:10 pm Nochmal ne andere frage. Wie errechnest du den Eigenverbrauch?
PV-Ertrag - Netzeinspeisung = Eigenverbauch ??
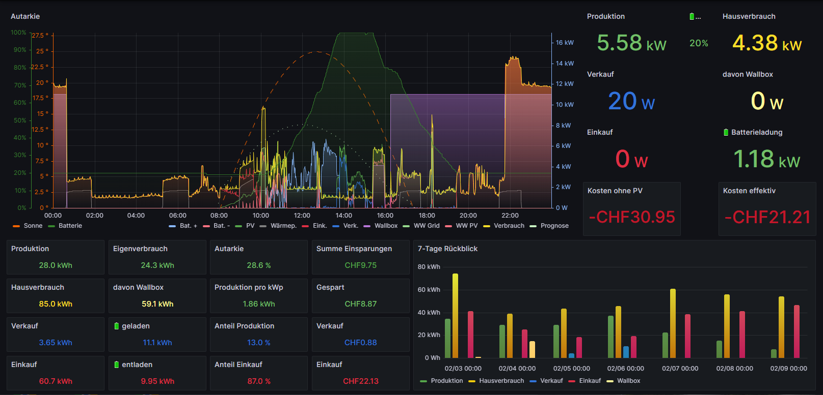
Hier wäre der Screenshot:
Du hast keine ausreichende Berechtigung, um die Dateianhänge dieses Beitrags anzusehen.
TWS 950Q - ID:378 - VPN offen - Reboot erlaubt
-
Sunshinemaker
- Beiträge: 260
- Registriert: So Mai 22, 2022 11:45 am
- Hat sich bedankt: 122 Mal
- Danksagung erhalten: 144 Mal
@wastl89
So bin wieder Zuhause. Versuch mal folgendes: (natürlich musst du die Datenpunkte für dich anpassen)

So bin wieder Zuhause. Versuch mal folgendes: (natürlich musst du die Datenpunkte für dich anpassen)

LG Sören
TWS 3500 XL / ID 846 / VPN:offen / Reboot nach Rücksprache
TWS 3500 XL / ID 846 / VPN:offen / Reboot nach Rücksprache
-
starwarsfan
- Beiträge: 1422
- Registriert: Mi Okt 10, 2018 2:39 pm
- Hat sich bedankt: 896 Mal
- Danksagung erhalten: 1229 Mal
Hallo Namenloser
Dazu fand ich das Tutorial von Matthias Kleine sehr hilfreich, womit dieses Problem via InfluxDB und ioBroker sehr elegant gelöst wird. Die Quintessenz dabei ist, dass auf dem ioBroker ein Script läuft, welches bei einer Wertänderung alle zusammengehörenden Werte in ein Bucket einer InfluxDB schreibt. InfluxDB kann dann vollautomatisch nachgelagerte Datenverdichtung machen und in Grafana kann man dann damit sehr viele Berechungen und Darstellungen anlegen, ganz nach eigenem Gusto.
Bei mir sieht das bspw. so aus:

Das ist der 30. Januar und an diesem Tag haben sich quasi alle Werte irgendwie "bewegt".
Dann macht auch ein Drilldown in die Details richtig Spass:

Das "Problem" worüber man bei soetwas immer wieder mal stolpert ist, je Zeitpunkt zusammengehörende Werte zu haben incl. der jeweiligen Strompreise. Es liegt aber in der Natur der Sache, dass diese mehr oder weniger "einzeln" ankommen und damit in den jeweiligen Timeseries auch nicht wirklich ein sauberer Zusammenhang besteht.
Dazu fand ich das Tutorial von Matthias Kleine sehr hilfreich, womit dieses Problem via InfluxDB und ioBroker sehr elegant gelöst wird. Die Quintessenz dabei ist, dass auf dem ioBroker ein Script läuft, welches bei einer Wertänderung alle zusammengehörenden Werte in ein Bucket einer InfluxDB schreibt. InfluxDB kann dann vollautomatisch nachgelagerte Datenverdichtung machen und in Grafana kann man dann damit sehr viele Berechungen und Darstellungen anlegen, ganz nach eigenem Gusto.
Bei mir sieht das bspw. so aus:

Das ist der 30. Januar und an diesem Tag haben sich quasi alle Werte irgendwie "bewegt".

Kind regards,
Yves
TWS 2500 ID:159 / TWS 3500 ID:618 / TWS 3500 ID:1653 + PBM ID:401 / ProxMox / 1-Wire / iButtons / Edomi (LXC / Docker) / evcc / ControlPro
(TW-VPN jeweils offen, Reboot nach Rücksprache)
Yves
TWS 2500 ID:159 / TWS 3500 ID:618 / TWS 3500 ID:1653 + PBM ID:401 / ProxMox / 1-Wire / iButtons / Edomi (LXC / Docker) / evcc / ControlPro
(TW-VPN jeweils offen, Reboot nach Rücksprache)
-
Sunshinemaker
- Beiträge: 260
- Registriert: So Mai 22, 2022 11:45 am
- Hat sich bedankt: 122 Mal
- Danksagung erhalten: 144 Mal
Das ganze bezieht sich leider auf InfluxDB 2 und ist somit nicht nativ auf dem TWS anwendbar. Aber ansonsten gebe ich dir vollkommen recht.starwarsfan hat geschrieben: ↑Sa Feb 10, 2024 12:03 pm Dazu fand ich das Tutorial von Matthias Kleine sehr hilfreich, womit dieses Problem via InfluxDB und ioBroker sehr elegant gelöst wird. Die Quintessenz dabei ist, dass auf dem ioBroker ein Script läuft, welches bei einer Wertänderung alle zusammengehörenden Werte in ein Bucket einer InfluxDB schreibt.
LG Sören
TWS 3500 XL / ID 846 / VPN:offen / Reboot nach Rücksprache
TWS 3500 XL / ID 846 / VPN:offen / Reboot nach Rücksprache
-
wastl89
- Beiträge: 10
- Registriert: Di Feb 06, 2024 3:40 pm
- Hat sich bedankt: 4 Mal
- Danksagung erhalten: 2 Mal
Danke, damit klappt esSunshinemaker hat geschrieben: ↑Fr Feb 09, 2024 4:51 pm @wastl89
So bin wieder Zuhause. Versuch mal folgendes: (natürlich musst du die Datenpunkte für dich anpassen)
![]()
TWS 950Q - ID:378 - VPN offen - Reboot erlaubt