ich habe das Phänomen, dass einer meiner Logikausgänge sporadisch (manchmal Monate gar nicht, manchmal innerhalb von 3 Tagen) nicht auf die GA geschrieben wird, obwohl er auch bei den KNX Objekten sichtbar ist. Hier mal ein paar Bilder:
Hier der Logikausgang

Hier der Mitschnitt vom Logikausgang heute früh

Hier die KNX Objekte Ansicht, wo man sieht, dass auch hier heute früh der FALSE Wert gesetzt wurde

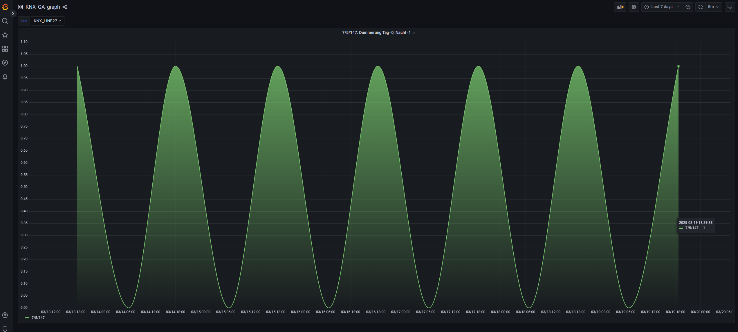
Und hier die GA, wo der Wert heute früh wieder nicht gelandet ist:

Hat jemand eine Idee, woran das liegen kann?
