Hallo zusammen,
pünktlich zum Jahreswechsel und trotz des aktuellen Schneefalls möchte ich euch ein Projekt vorstellen, das die Integration des MyPV AC-THOR 9s in den Timberwolf Server auf ein neues Level hebt.
Es geht um mehr als nur „Heizstab an/aus“. Es geht um maximale Effizienz, Hardware-Schutz und eine eigensichere Regelung, die auch bei Sensorausfall nicht „blind“ agiert.
1. Die Ausgangslage & Hardware-Hacks
Mein System besteht aus Komponenten, die teilweise ein zweites Leben erhalten haben:
Heizquelle: Ein E-Heizstab aus einer defekten Wärmepumpe.
Transport: Eine hocheffiziente Energiesparpumpe.
Messung: Shelly 3EM zur phasengenauen Ermittlung des Netz-Saldos.
Steuerung: MyPV AC-THOR 9s via Modbus TCP.
Spezial-Schutz: Die Pumpe wird über ein Relais angesteuert, das an einem 1-Wire Ventilaktor hängt. Warum? Der Ventilaktor erzeugt seine 5V-Versorgung selbst und entlastet/schützt somit die 5V-Schiene des PBM01. Ein echter Insider-Tipp für große 1-Wire Setups!
2. Das Problem: Der „Thermische Kurzschluss“
Ohne intelligente Steuerung passierte folgendes: Wenn die Pumpe lief, aber der AC-THOR keine Leistung hatte, wurde die Wärme aus dem Kessel zum Heizstab transportiert und dort weggekühlt. Ineffizienz pur! Die Lösung musste ein Logik-Ensemble sein.
3. Das Logik-Ensemble (Kanon V7 Standard)
Ich nutze zwei aufeinander abgestimmte Custom Logiken:
Logik A: Die Leistungs-Zentrale (Shelly -> AC-THOR)
Diese Logik saldiert die drei Phasen des Shelly 3EM. Das Besondere ist die Input-Kompensation: Der aktuelle Eigenverbrauch des Heizstabs wird bei der Berechnung des neuen Sollwerts berücksichtigt. Das verhindert das gefürchtete „Sägezahn-Schwingen“ der Regelung.
Ziel: Punktgenaue Einspeisevermeidung mit einstellbarem Puffer (z.B. 50W).
Logik B: Der „Transfer-Master“ (Diamant-Edition)
Hier steckt die Intelligenz für die Pumpe. Sie arbeitet in drei Stufen:
Effizienz: Die Pumpe startet erst bei einer Differenz von +5K (Stab zu Kessel), aber NUR, wenn der AC-THOR auch wirklich Leistung bringt (>100W).
Power-Force: Bei massiver Leistung (>1000W) wird die Differenz ignoriert und die Wärme sofort abgeführt (erfolgreich getestet bis 11.000 W!).
Eigensicherheit (Watchdogs): Die Logik überwacht die Herzschläge der Sensoren. Fällt ein Fühler aus, geht die Pumpe sofort in den Sicherheits-Dauerlauf.
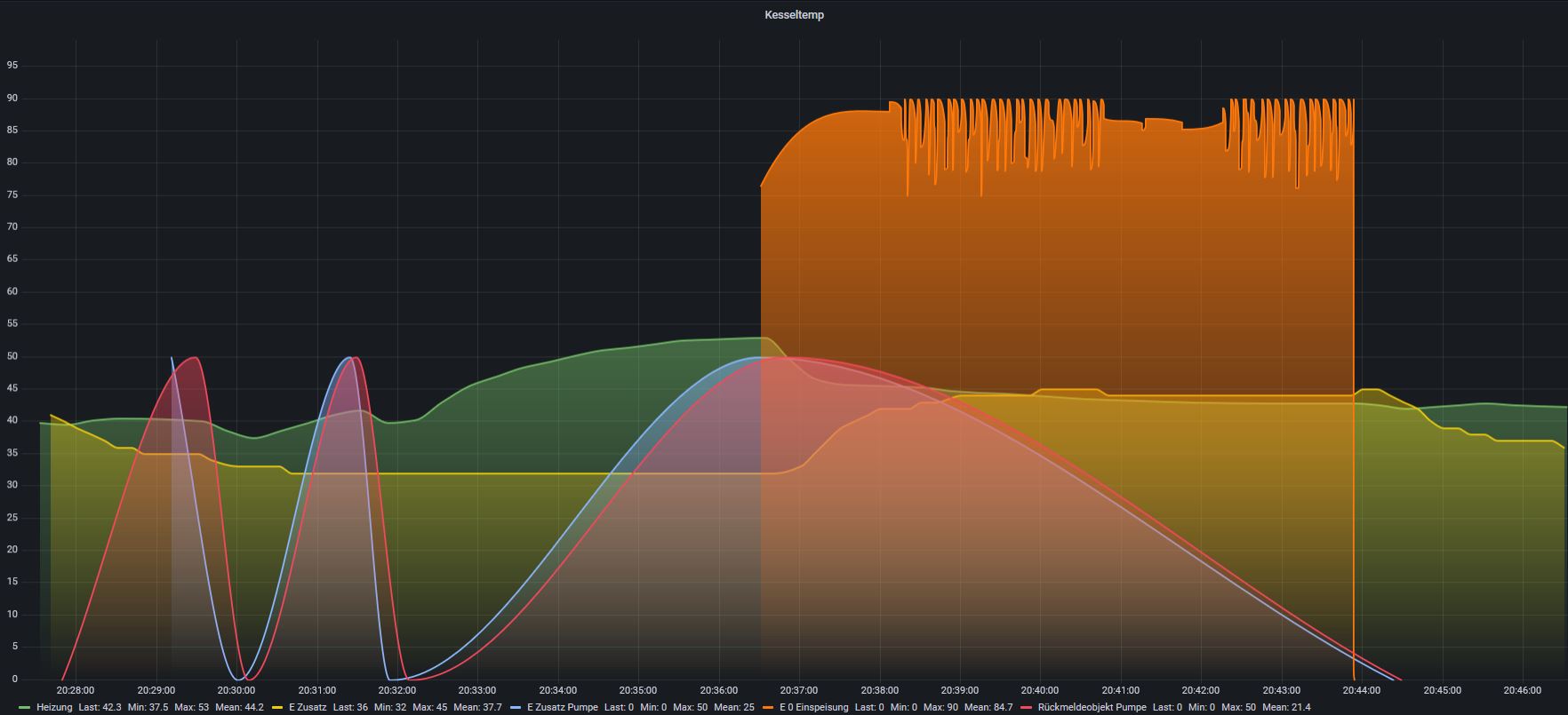
4. Der Beweis im Grafana
Im angehängten Diagramm seht ihr den „11kW-Stresstest“.
Orange Fläche: Die massive Einspeisung.
Blaue Linie: Der Logik-Befehl für die Pumpe.
Rote Linie: Das Rückmeldeobjekt vom Ventilaktor.
Hier sieht man die „ehrliche Wahrheit“: Die Rückmeldung deckt sich perfekt mit der Logik, zeigt aber auch Fremdsteuerungen (manuelle Tests) sofort an. Ein Muss für die Diagnose!
5. Downloads & Dateien
Ich stelle euch mein erweitertes Modbus-Profil für den AC-THOR 9s (basierend auf der Vorarbeit von Yves @starwarsfan ) sowie die beiden Logik-JSONs zur Verfügung.
Modbus-Profil: Umfassend erweitert für alle relevanten Register. Logik-JSONs: Chirurgisch rein nach Kanon V7.01.04
Ich freue mich auf euer Feedback und hoffe, dass diese „Diamant-Logik“ dem einen oder anderen hilft, seine thermische Effizienz zu steigern!

Beste Grüße,
eib-eg (Georg)
